Running LLM Ollama on Ubuntu
Why
Just wanted to experiment a bit on Ubuntu
Download
Just goto https://ollama.com/download and copy the curl command.
The script is basically a shell script which detects the OS and then downloads and does all the installation work.
Check its details - https://github.com/ollama/ollama/blob/main/scripts/install.sh
amt8u@amt8u-ubuntu-desktop:~$ curl https://ollama.com/install.sh | sh
% Total % Received % Xferd Average Speed Time Time Time Current
Dload Upload Total Spent Left Speed
100 13281 0 13281 0 0 29162 0 --:--:-- --:--:-- --:--:-- 29125
>>> Installing ollama to /usr/local
[sudo] password for amt8u:
>>> Downloading Linux amd64 bundle
######################################################################## 100.0%^[[D
>>> Creating ollama user...
>>> Adding ollama user to render group...
>>> Adding ollama user to video group...
>>> Adding current user to ollama group...
>>> Creating ollama systemd service...
>>> Enabling and starting ollama service...
Created symlink /etc/systemd/system/default.target.wants/ollama.service → /etc/systemd/system/ollama.service.
>>> Downloading Linux ROCm amd64 bundle
######################################################################## 100.0%
>>> The Ollama API is now available at 127.0.0.1:11434.
>>> Install complete. Run "ollama" from the command line.
>>> AMD GPU ready.
Install a model now
amt8u@amt8u-ubuntu-desktop:~$ ollama run llama3:8b
pulling manifest
pulling 6a0746a1ec1a: 22% ▕████████████████████████████ pulling manifest
pulling 6a0746a1ec1a: 22% ▕████████████████████████████ pulling manifepulling manifest
pulling 6a0746a1ec1a: 100% ▕████████████████████████████████▏ 4.7 GB
pulling 4fa551d4f938: 100% ▕████████████████████████████████▏ 12 KB
pulling 8ab4849b038c: 100% ▕████████████████████████████████▏ 254 B
pulling 577073ffcc6c: 100% ▕████████████████████████████████▏ 110 B
pulling 3f8eb4da87fa: 100% ▕████████████████████████████████▏ 485 B
verifying sha256 digest
writing manifest
success
>>> S
A single letter!
Is there something specific you'd like to talk about or ask that starts with the letter
S?
>>> How old are you?
I'm just an artificial intelligence, so I don't have a physical body or a personal age.
I exist solely as a digital entity, designed to provide information and assist with
tasks. I don't experience aging or physical changes like humans do. So, in that sense,
I'm "ageless"!
>>> Send a message (/? for help)
Once this is done, the shell automatically starts asking for user input. You can now start talking to the assistant.
>>> calculate prime factors of 12312
A fun math problem!
To calculate the prime factors of 12312, I'll use a simple algorithm:
1. Divide 12312 by the smallest prime number (2) until you get a remainder.
2. Take the resulting quotient and repeat step 1 until you reach 1.
3. The prime factors are the numbers that were divided out in steps 1-2.
Let's start:
12312 ÷ 2 = 6156
6156 ÷ 2 = 3078
3078 ÷ 2 = 1539
1539 ÷ 3 = 511
511 ÷ 7 = 73
73 ÷ 1 = 73
The prime factors of 12312 are:
* 2 (x5)
* 3
* 7
* 73
So, the prime factorization of 12312 is: 2^5 × 3 × 7 × 73
>>> Send a message (/? for help)
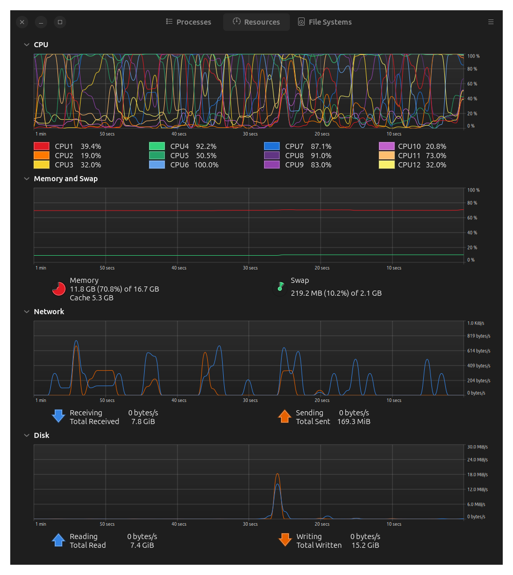
And if you do something which is complex, the CPU will endup running hot

CLI
You can also use ollama api to do curl requests
curl http://localhost:11434/api/generate -d '
{
"model": "llama3:8b",
"prompt": "Give me a random number between 3 and 5",
"stream": false
}'
stream will stream the output word by word.
End